Hello,
I am new to AppControl and have had issues with my graphics card before, but since reinstalling my GPU drivers and the app not listing my active GPU as AMD integrated graphics, I have had no GPU information listed.
Currently installed are a 7800X3D CPU and a RX 7900 GRE GPU, 32GB of RAM… is the GPU not showing up a compatibility issue or an AMD issue?
Sorry for the issue. First, can you tell me what AppControl version you have, if you go to our top right settings menu then choose About?
And what Windows OS version do you have?
Then please give us some info you can share about the hardware? Is there anything more you can share besides what you posted, and is there anything unusual about it? Thanks!
App version 1.1.1.208b
Windows 11 Pro 25H2 build 26200.8117
Ryzen 7 7800X3D
2x16GB DDR5 RAM @ 5600 MTs
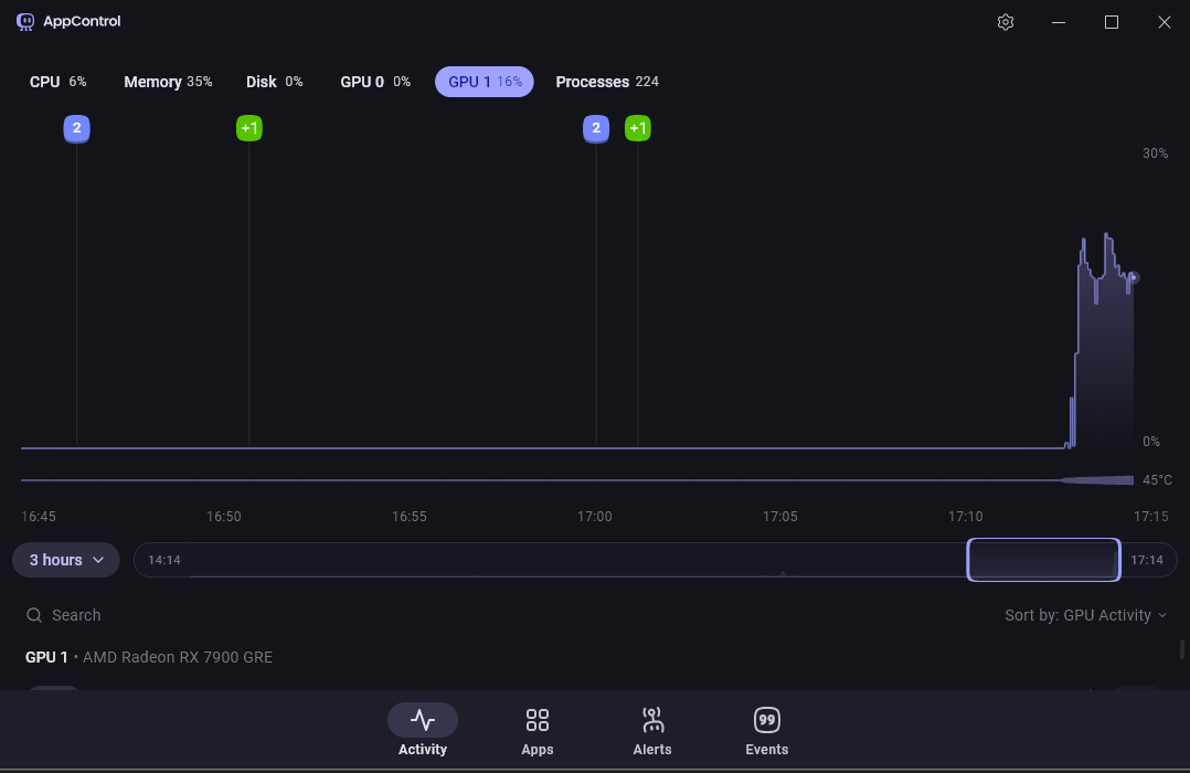
Sapphire Pure RX 7900 GRE (driver version 26.3.1)
2x WD Blue SN580 2TB
I built it myself about 2 years back, have had a few issues with the GPU because of spotty drivers and windows updates, I just got out of a bind with it because of Microsoft’s excellent(ly catastrophic) latest update not recognizing drivers. Did a clean sweep of GPU drivers with DDU and reinstalled, right after updating windows to latest build available.
After removing an overclock I apparently did it showed both integrated and dedicated graphics… hopefully all the issues were due to a bad overclock.
Interesting! Yes, it must have been that. Thanks for posting this so it can help other people in case they are having the same issue.

